

NVIDIA Blackwell平台的问世,特别是GB200 NVL72机柜级系统,标志着一个行业拐点——直接芯片(Direct-to-Chip, DTC)液冷技术从高性能计算(HPC)的利基解决方案,转变为生成式人工智能基础设施不可或缺的主流技术。这一转变的根本原因在于Blackwell架构带来了前所未有的热能挑战,单个机柜的功耗高达120-140kW,远超传统风冷技术的物理极限。
下载链接:
《50+份智算行业深度梳理合集》
50+行业深度:行业概述、市场现状及空间、产业链及相关公司深度梳理
2025年超节点峰会合集
2025超节点数据中心峰会合集(1)
2025超节点数据中心峰会合集(2)
2025超节点数据中心峰会合集(3)
2025超节点数据中心峰会合集(4)
... ...

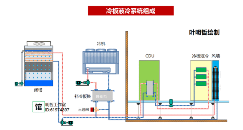
散热系统四大关键硬件支柱:冷板(Cold Plates)、冷却液分配单元(Coolant Distribution Units, CDUs)、歧管与管路(Manifolds and Tubing)以及快速断开接头(Quick Disconnects, QDs)。其中冷板凭借其在材料和微加工方面的要求,占据了约40-45%的成本份额,成为成本最高的组件。紧随其后的是作为系统“心脏”的CDU,其成本占比约为30-35%。
令人关注的是,尽管快速断开接头体积小,但因其高精度和大规模部署,其成本贡献达到了15-20%,构成了一个关键的成本中心和潜在的供应链瓶颈。歧管与管路则占据剩余的5-10%。
1、关键四大零件
• Cold plate(液冷板)
• CDU(Coolant distributionunit,冷却液分配单元)
• Manifold(冷却水歧管)
• UQD(冷却液快接头)


2、液冷系统组成及成本拆解
1. GB200散热系统成本

液冷系统组成及成本拆解



主要组件成本占比:
冷板(Cold Plate):约40%-45%,是成本最高的组件,因需使用高纯度铜材及精密微加工工艺。
冷却液分配单元(CDU):约30%-35%,包含工业级泵、热交换器等复杂部件。
快速断开接头(UQD):约15%-20%,虽体积小但单价高、使用数量多。
歧管与管路(Manifold & Tubing):约5%-10%,成本相对较低。
单机柜总成本:约10万美元,其中四大组件(冷板、CDU、UQD、歧管)占总成本90%以上。
2. GB300散热系统成本

3. 成本驱动因素

1、英伟达GB系列供应链生态全景
1)一级供应商(直接合作):Cooler Master(冷板+快接头)、AVC(冷板/CDU组装)、Auras(歧管系统)、Vertiv(液冷机柜)主导核心技术,掌握液冷系统35%+价值量(单模块成本占比最高达35%-40%);
2)二级供应商(关键部件):安费诺(快接头公端)、川环科技(PTFE管路)、精研科技(定制冷板)提供卡脖子部件,国产企业突破外资垄断(如川环科技管路毛利率>50%);
3)三级供应商(元件/材料):鼎通科技(连接器外壳)、中石科技(导热材料)、英维克(CDU模块)贡献基础元件。

总结
GB200和GB300的液冷系统成本主要集中在冷板、CDU、UQD等核心组件,B300通过优化设计和材料选择,在提升性能的同时降低了总体拥有成本。液冷技术已成为英伟达高端芯片散热的必然选择,其成本结构反映了高性能计算对散热效率的极致追求。
本号资料全部上传至知识星球,更多内容请登录智能计算芯知识(知识星球)星球下载全部资料。

免责申明:本号聚焦相关技术分享,内容观点不代表本号立场,可追溯内容均注明来源,发布文章若存在版权等问题,请留言联系删除,谢谢。
温馨提示:
请搜索“扫码”加入星球,点击“阅读原文”获取更多原创技术干货。

